Stream Monitoring with Prometheus, Wavefront and InfluxDB
This section describes how to monitor the applications that were deployed as part of a Stream data pipeline. The setup for each platform is different, but the general architecture is the same across all the platforms.
The Data Flow metrics architecture is designed around the Micrometer library, to provide a simple facade over the instrumentation clients for the most popular monitoring systems. See the Micrometer documentation for the list of supported monitoring systems. Micrometer powers the delivery of application metrics from Spring Boot. Spring Integration provides additional micrometer integration to expose metrics around message rates and errors, which is critical to the monitoring of deployed streams.
All Spring Cloud Stream App Starters and Stream Applications are pre-configured to support three of the most popular monitoring systems: Prometheus, Wavefront, and InfluxDB. You can declaratively select which monitoring system the deployed applications use.
To enable support for different monitoring systems, you can customize the Stream Applications to use a different monitoring system.
To help you get started monitoring streams, Data Flow provides Grafana dashboards (for Prometheus and InfluxDB) that you can install and customize for your needs. For Wavefront, you can use the Data Flow Integration tile for a rich and comprehensive metrics visualization.
The following image shows the general architecture of how streaming applications are monitored:
Additionally, for streaming data pipelines based on Kafka binder, a dedicated Kafka and Kafka Stream dashboard is provided based on the Apache Kafka metrics:
Prometheus requires a Service Discovery component to automatically probe the configured endpoint for metrics. The Spring Cloud Data Flow server uses the Prometheus RSocket Proxy, which uses rsocket protocol for the service-discovery mechanism. The RSocket Proxy approach is used so that we can monitor tasks, which are short lived, as well as long-lived stream applications by using the same architecture. See the micrometer documentation on short-lived task and batch applications for more information. In addition, the RSocket approach lets the same monitoring architecture be used across all the platforms. Prometheus is configured to scrape each proxy instance. Proxies, in turn, use the RSocket connection to pull metrics from each application. The scraped metrics are then viewable through Grafana dashboards.
Data Flow Metric Tags
To allow aggregating metrics per application type and per instance or per stream, the Spring Cloud Stream Application Starters are configured to use the following Micrometer tags:
stream.name: The name of the stream that contains the applications that send the metricsapplication.name: The name or label of the application that reports the metricsapplication.type: The type (source, processor, or sink) of the application that reports the metricsapplication.guid: The unique instance identifier of the application instance that reports the metricsapplication.index: The application instance ID (when available)
Data Flow Metric Buttons
If the Data Flow server is started with the spring.cloud.dataflow.metrics.dashboard.url property pointing to your Grafana or Wavefront URL, the Dashboard feature is enabled and the Data Flow UI provides you with Grafana or Wavefront buttons that can open a particular dashboard for a given stream, application, or application instance. The following screenshots illustrate these buttons (look for the spiral icon):
Choosing between Wavefront, Prometheus, or InfluxDB and installing the necessary components differs, depending on the platform on which you run. Links to installation instructions are provided in each section below.
Local
This section describes how to view application metrics for streams that use Prometheus or InfluxDB as the metrics store on your local machine. Wavefront is a cloud offering, but you still can deploy Data Flow locally and point it to a cloud-managed Wavefront monitoring system.
Prometheus
To install Prometheus and Grafana, follow the Monitoring with Prometheus and Grafana Docker Compose instructions. Doing so brings up Spring Cloud Data Flow, Skipper, Apache Kafka, Prometheus, and prebuilt dashboards for Grafana.
Once all the containers are running, you can access the Spring Cloud Data Flow Dashboard at http://localhost:9393/dashboard
Also you can reach the Prometheus UI at http://localhost:9090/graph and http://localhost:9090/targets
You can access the Grafana dashboard at http://localhost:3000 by using the following credentials:
- user:
admin - password:
admin
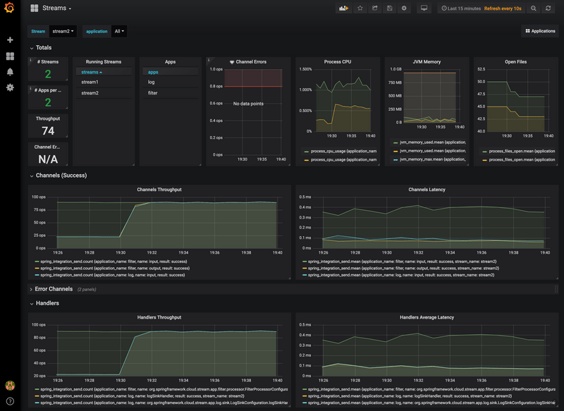
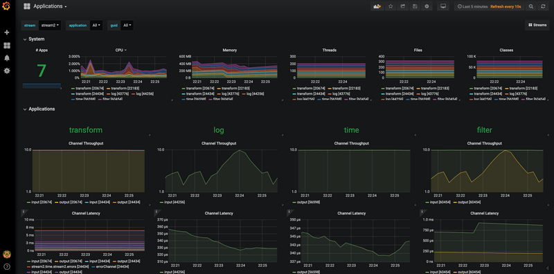
There are two provisioned dashboards:
- Streams: http://localhost:3000/d/scdf-streams/streams?refresh=10s
- Applications: http://localhost:3000/d/scdf-applications/applications?refresh=10s
To see the dashboard in action, deploy a simple stream that uses Kafka:
dataflow:>app import --uri https://dataflow.spring.io/kafka-maven-latest --force
dataflow:>stream create stream2 --definition "time --fixed-delay=10 --time-unit=MILLISECONDS | filter --expression=payload.contains('3') | log" --deployYou should see dashboards similar to those shown in the following image:
Wavefront
To install Data Flow with Wavefront support, follow the Monitoring with Wavefront Docker Compose instructions. Doing so brings up Spring Cloud Data Flow, Skipper, and Apache Kafka. It also points to Wavefront's Data Flow Integration Tile automatically.
The Wavefront is a SaaS offering, and you need to create a user account first. With that account, you can set the WAVEFRONT_KEY and WAVEFRONT_URI environment variables, as explained later in this document.
You should see dashboards similar to those shown in the following image:
InfluxDB
To install InfluxDB and Grafana, follow the Monitoring with InfluxDB and Grafana Docker Compose instructions. Doing so brings up Spring Cloud Data Flow, Skipper, Apache Kafka, InfluxDB, and prebuilt dashboards for Grafana.
Once all the containers are running, you can access the Spring Cloud Data Flow Dashboard at http://localhost:9393/dashboard. You can access the Grafana dashboard at http://localhost:3000 by using the following credentials:
- user:
admin - password:
admin
There are two provisioned dashboards:
- Streams: http://localhost:3000/d/scdf-streams/streams?refresh=10s
- Applications: http://localhost:3000/d/scdf-applications/applications?refresh=10s
Now you can deploy a simple stream that uses Kafka, such as the following:
dataflow:>app import --uri https://dataflow.spring.io/kafka-maven-latest --force
dataflow:>stream create stream2 --definition "time --fixed-delay=10 --time-unit=MILLISECONDS | filter --expression=payload.contains('3') | log" --deployYou should see dashboards similar to those shown in the following image:
To validate the setup, you can log in to those containers by using the following commands:
docker exec -it influxdb /bin/sh
docker exec -it grafana /bin/bashThen you can check the content of InfluxDB by running the following commands:
root:/# influx
> show databases
> use myinfluxdb
> show measurements
> select * from spring_integration_send limit 10
Kubernetes
This section describes how to view application metrics for streams that use Prometheus as the metrics store on Kubernetes.
Prometheus
To install Prometheus and Grafana on Kubernetes, you need to follow the instructions for a kubectl based installation.
The address used to access the Grafana UI depends on the Kubernetes platform the system is deployed to. If you are using (for example) GKE, the load balancer address would be used. If you use Minikube (which does not provide a load balancer implementation), the IP of the Minikube (along with an assigned port) is used. In the following examples, for simplicity, we use Minikube.
To obtain the URL of the Grafana UI when it is deployed to Minikube, run the following command:
minikube service --url grafana
http://192.168.99.100:31595You can access the Grafana dashboard at http://192.168.99.100:31595 by using the following credentials:
- User name: admin
- Password: password
There are two provisioned dashboards:
- Streams: http://192.168.99.100:31595/d/scdf-streams/streams?refresh=10s
- Applications: http://192.168.99.100:31595/d/scdf-applications/applications?refresh=10s
You can collect metrics on a per-application, per-stream basis or apply metrics collection to all deployed applications globally.
To deploy a single stream with metrics enabled, enter the following into the Spring Cloud Data Flow shell:
dataflow:>stream create metricstest --definition "time --fixed-delay=10 --time-unit=MILLISECONDS | filter --expression=payload.contains('3') | log" --deployYou should see dashboards similar to those shown in the following image:
Wavefront
Wavefront is a SaaS offering. You need to create a user account first and obtain the API-KEY and WAVEFRONT-URI assigned to your account.
Follow the general Data Flow Kubernetes installation instructions.
Then add the following properties to your Spring Cloud Data Flow server configuration (for example, src/kubernetes/server/server-config.yaml) to enable the Wavefront integration:
management:
metrics:
export:
wavefront:
enabled: true
api-token: <YOUR API-KEY>
uri: <YOUR WAVEFRONT-URI>
source: demo-scdf-sourceThen, on the Wavefront portal, you should see dashboards similar to those shown in the following image:
Cloud Foundry
This section describes how to view application metrics for streams that use Prometheus as the metrics store on Cloud Foundry.
Prometheus
To configure the Data Flow server's manifest to send metrics data from stream applications to the Prometheus RSocket gateway, follow the Manifest based installation instructions.
With Prometheus, Grafana, Spring Cloud Data Flow, and any other services (as defined in the Getting Started - Cloud Foundry section) up and running, you are ready to collect metrics.
Depending on where you have installed Grafana, access the Grafana dashboard by using the following credentials:
- User name: admin
- Password: password
There are two dashboards that can be installed by using the following links:
- Streams: https://grafana.com/grafana/dashboards/9933
- Applications: https://grafana.com/grafana/dashboards/9934
Then you can collect metrics on a per-application, per-stream basis or globally apply metrics collection to all deployed applications.
To deploy a single stream with metrics enabled, enter the following into the Spring Cloud Data Flow shell:
dataflow:>stream create metricstest --definition "time --fixed-delay=10 --time-unit=MILLISECONDS | filter --expression=payload.contains('3') | log" --deployAfter deploying a stream, you can launch to view the Grafana dashboard as shown in the following image:
Wavefront
Wavefront is a SaaS offering. You need to create a user account first and obtain the API-KEY and WAVEFRONT-URI assigned to your account.
To configure the Data Flow Server to send metrics data from stream applications to the Wavefront monitoring system, follow the manifest-based Wavefront configuration instructions.
Then, on the Wavefront portal, you should see dashboards similar to those shown in the following image: