Autoscaling with Prometheus, Alertmanager and SCDF Scale API

To learn about the basic scaling concepts in Spring Cloud Data Flow, see the Scaling guide.

Overview

The solution uses the Prometheus Alert Rules to define scale-out and scale-in alerts based on application throughput metrics. The alerts are managed by the Prometheus AlertManager and a custom webhook, which in turn triggers Scale API calls in SCDF.

For a streaming data pipeline (time | transform | log), we show how to measure the throughput rates between the time and the transform applications, so we can use that as the deciding factor for alerts. We discuss how the alerts are triggered when the defined threshold exceeds the set rules and when the autoscale calls are triggered. The following pseudocode illustrates the logic of such alert rules:

rateDifference = rate(time) - rate(transform)                         
if rateDifference > 500 for 1 minute do fire HighThroughputDifference 
if rateDifference == 0 for 3 minutes do fire ZeroThroughputDifference 
  • Query expression that computes, in real-time, the throughput (that is, the rate) difference between the time and transform applications.
  • HighThroughputDifference alert rule that fires when the rate difference exceeds 500 msg/s for a duration of 1 min.
  • ZeroThroughputDifference alert rule that fires if the rate difference stays 0 msg/s for at least 3 min.

The following diagram shows the high level architecture.

SCDF autoscaling architecture

The Data Flow metrics architecture is designed with the help of the Micrometer library. Prometheus can be one of the monitoring backends that can collect various application metrics for performance analysis, and it allows for alert configurations as well.

The alerting in Prometheus is divided into:

  • Alert Rules: Defined inside and triggered by the Prometheus service.
  • Alertmanager: A standalone service that receives and manages the fired alerts and in turn sends out notifications to a pre-registered webhooks.

The Alert Rules are based on the Prometheus Expression Language (PQL). They are used to define and send the scale alerts to Alertmanager. For example, the scale-out alert rule definition looks something like this:

alert: HighThroughputDifference
expr:  avg(irate(spring_integration_send_seconds_count{application_name="time"}[1m])) by(stream_name) -
       avg(irate(spring_integration_send_seconds_count{application_name="transform"}[1m])) by(stream_name) > 500
for: 30s

See alert.rule.yml (and here in the kubectl installation) to see the alert rules definitions in use.

The spring_integration_send_seconds_count metrics comes from the spring integration micrometer support and is used for computing the message rate.

The Alertmanager is a standalone service that manages the alerts, including silencing, inhibition, aggregation, and sending out notifications to pre-configured webhooks.

The AlertWebHookApplication (part of the scdf-alert-webhook Spring Boot app) is a custom Spring Boot application and is registered as an Alertmanager Webhook Receiver in config.yml. The AlertWebHookApplication receives the alert notifications (in JSON format) from Prometheus. With the help of SCDF's Scale API, it can then trigger the scale-out request to autoscale the application referred by the alert streaming data pipelines in SCDF.

The alert notifications also contain the metrics labels used in the alert PQL expressions. For our example, that means that the stream_name label is passed along with the notifications alerts, letting the AlertWebHookApplication determine the name of the data pipeline that has to be scaled.

The Data Flow Scale REST API provides a platform-agnostic mechanism for scaling data pipeline applications.

The AlertWebHookApplication uses the spring.cloud.dataflow.client.server-uri property to configure the Scale API endpoint. See alertwebhook-deployment.yaml for the entire deployment configuration.

The following video animation shows the Data Flow auto-scaling flow:

Prerequisite

This recipe uses the Kubernetes platform.

The recipes is successfully tested on GKE cluster with five nodes.

The high CPU requirements due to the multiple app instances would make it difficult or impossible to run the recipe on minikube.

Follow the Kubectl installation instructions to set up Spring Cloud Data Flow with Kafka broker.

Then install the Alertmanager and the AlertWebHook and reconfigure the Prometheus services:

kubectl apply -f https://raw.githubusercontent.com/spring-cloud/spring-cloud-dataflow-samples/main/dataflow-website/recipes/scaling/kubernetes/alertwebhook/alertwebhook-svc.yaml
kubectl apply -f https://raw.githubusercontent.com/spring-cloud/spring-cloud-dataflow-samples/main/dataflow-website/recipes/scaling/kubernetes/alertwebhook/alertwebhook-deployment.yaml
kubectl apply -f https://raw.githubusercontent.com/spring-cloud/spring-cloud-dataflow-samples/main/dataflow-website/recipes/scaling/kubernetes/alertmanager/prometheus-alertmanager-service.yaml
kubectl apply -f https://raw.githubusercontent.com/spring-cloud/spring-cloud-dataflow-samples/main/dataflow-website/recipes/scaling/kubernetes/alertmanager/prometheus-alertmanager-deployment.yaml
kubectl apply -f https://raw.githubusercontent.com/spring-cloud/spring-cloud-dataflow-samples/main/dataflow-website/recipes/scaling/kubernetes/alertmanager/prometheus-alertmanager-configmap.yaml
wget https://raw.githubusercontent.com/spring-cloud/spring-cloud-dataflow-samples/main/dataflow-website/recipes/scaling/kubernetes/prometheus/prometheus-configmap.yaml
kubectl patch cm my-release-prometheus-server --patch "$(cat ./prometheus-configmap.yaml)"
kubectl delete pods -l app=prometheus

Replace my-release-prometheus-server with your current Prometheus CM. Use kubectl get cm to list your configurations.

Follow the Helm installation instructions to set up Spring Cloud Data Flow with a Kafka broker. You can use features.monitoring.enabled=true with at least 10Gi storage space:

helm install --name my-release stable/spring-cloud-data-flow --set features.monitoring.enabled=true,kafka.enabled=true,rabbitmq.enabled=false,kafka.persistence.size=10Gi

Then install the Alertmanager and the AlertWebHook and reconfigure the Prometheus services:

kubectl apply -f https://raw.githubusercontent.com/spring-cloud/spring-cloud-dataflow-samples/main/dataflow-website/recipes/scaling/kubernetes/helm/alertwebhook/alertwebhook-svc.yaml
kubectl apply -f https://raw.githubusercontent.com/spring-cloud/spring-cloud-dataflow-samples/main/dataflow-website/recipes/scaling/kubernetes/helm/alertwebhook/alertwebhook-deployment.yaml
kubectl apply -f https://raw.githubusercontent.com/spring-cloud/spring-cloud-dataflow-samples/main/dataflow-website/recipes/scaling/kubernetes/alertmanager/prometheus-alertmanager-service.yaml
kubectl apply -f https://raw.githubusercontent.com/spring-cloud/spring-cloud-dataflow-samples/main/dataflow-website/recipes/scaling/kubernetes/alertmanager/prometheus-alertmanager-deployment.yaml
kubectl apply -f https://raw.githubusercontent.com/spring-cloud/spring-cloud-dataflow-samples/main/dataflow-website/recipes/scaling/kubernetes/alertmanager/prometheus-alertmanager-configmap.yaml
wget https://raw.githubusercontent.com/spring-cloud/spring-cloud-dataflow-samples/main/dataflow-website/recipes/scaling/kubernetes/helm/prometheus/prometheus-configmap.yaml
kubectl patch cm my-release-prometheus-server --patch "$(cat ./prometheus-configmap.yaml)"

Register the latest kafka-docker app starters:

app import --uri https://dataflow.spring.io/kafka-docker-latest

Start an SCDF Shell and connect it to your Data Flow Server:

server-unknown:>dataflow config server http://<SCDF IP>

Autoscaling Recipe

This recipe shows how to set up autoscaling.

Create a Data Pipeline

stream create --name scaletest --definition "time --fixed-delay=995 --time-unit=MILLISECONDS | transform --expression=\"payload + '-' + T(java.lang.Math).exp(700)\" | log"

The time source generates current timestamp messages on a fixed time-interval (995ms = ~1 msg/s), the transform processor performs a math operation to simulate a high CPU processing, and the log sink prints the transformed message payload.

Deploy a Data Pipeline with Data Partitioning

stream deploy --name scaletest --properties "app.time.producer.partitionKeyExpression=payload,app.transform.spring.cloud.stream.kafka.binder.autoAddPartitions=true,app.transform.spring.cloud.stream.kafka.binder.minPartitionCount=4"

The producer.partitionKeyExpression=payload property configures the time source’s output binding for partitioning. The partition key expression uses the message payload (that is, the toString() value of the current timestamp) to compute how the data needs to be partitioned to the downstream output channels. The spring.cloud.stream.kafka.binder.autoAddPartitions deployment property instructs the Kafka binder to create new partitions when required. This is required if the topic is not already over-partitioned. The spring.cloud.stream.kafka.binder.minPartitionCount property sets the minimum number of partitions that the Kafka binder configures on the topic, which is where the transform-processor is subscribing for new data.

SCDF autoscaling stream deploying

Use the SCDF's built-in Grafana dashboard to review the stream application's throughput and the other application metrics:

SCDF autoscaling initial metrics

The time, transform, and log applications maintain the same message throughput (~1 msg/s). The transform handles the current load.

Increase a Data Pipeline Load

Now we increase the load by increasing the time-source's message production rate. By changing time's time-unit property from MILLISECONDS to MICROSECONDS, the input rate increases from one to thousands of messages per second. Note that the stream rolling-update functionality lets you peforms a rolling update of the time application without stopping the entire stream:

stream update --name scaletest --properties "app.time.trigger.time-unit=MICROSECONDS"

The time app is re-deployed with the new time-unit property: SCDF autoscaling increase load

Now the time source emits messages with a rate of ~5000 msg/s. The transform processor, though, is capped at around 1000 msg/s and, in turn, halts the throughput of the entire stream to a certain level. This is an indicator that the transform has become the bottleneck.

SCDF autoscaling data pipeline bottleneck

The HighThroughputDifference Prometheus alert rule detects the rate discrepancy and fires a scale-out alert:

SCDF autoscaling scaleout alert

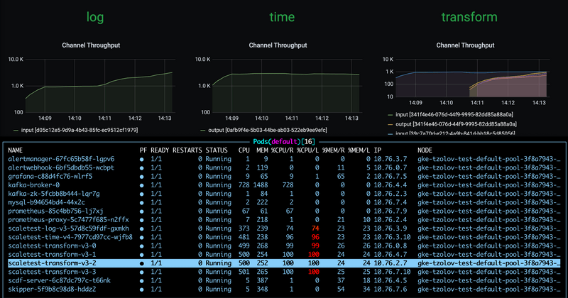
This results in three additional transform instances being added:

SCDF autoscaling adding 3 instances

With the help of the additional instances of the log sink, the entire data pipeline catches up to match the time source's production rate:

SCDF autoscaling stream catches up

Reduce a Data Pipeline Load

Suppose we reduce the time source's data production rate back to the original rate (that is, 1 msg/s):

stream update --name scaletest --properties "app.time.trigger.time-unit=MILLISECONDS"

The extra transform processor instances no longer alter the overall throughput rate. Eventually, the rate difference becomes zero and the ZeroThroughputDifference alert is fired. This alert, in turn, triggers a scale-in action, and the extra instances can be scaled back in:

SCDF autoscaling scale-in alert

With a single transform instance, the throughput of the entire data pipeline is normalized back to ~1 msg/s.